

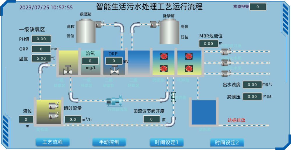
無人值守分布式污水處理站,采用EG8000邊緣網關并集成工業交換機、本 地觸摸屏幕、 組態顯示等,提供數據采集及本地控制方案,實現污水處理過 程的自動控制、遠程監控,提供便捷的遠程管理,降低運維護成本。

無人值守分布式污水處理站,采用EG8000邊緣網關并集成工業交換機、本 地觸摸屏幕、 組態顯示等,提供數據采集及本地控制方案,實現污水處理過 程的自動控制、遠程監控,提供便捷的遠程管理,降低運維護成本。

1.高度集成
模塊化設計,標準、智能、小型、一體化集成。
2.高性能
高性能處理器、內存、IO、邊緣控制。
3.高穩定
符合工業級標準,具備防水、防塵、防盜、防雷、接地等要求。
 
            